能力概述
此功能旨在帮助您了解您在 TikTok Shop 和 TikTok Ads的投入在 TikTok站外所带来增量销售影响,包括对您的独立站的影响。通过分析您整体的 TikTok生态内整体的经营投入(不仅仅是广告)该功能能够让您全面了解电商内容运营与广告结合后整体的效果,从而帮助您更准确地评估 TikTok 对您整体业务表现的贡献。
💡请注意:现阶段外溢度量自动化能力仅支持对商家 DTC/Shopify 独立站的站外外溢表现进行度量,因此,测算出的外溢表现将低于实际情况💡
为什么这个功能重要?
在投入成本经营 TikTok 之后,你可能会发现其他渠道的销量也会有所提升,但往往不清楚这些增长是否真的由 TikTok 驱动。
该功能(外溢度量分析)可帮助你回答以下实际问题:
TikTok站内的经营和投入是否在 TikTok Shop 的GMV之外带来了增量收入?
我的门店运营、内容和 LIVE 投入,是否在付费广告之外也能创造价值?
我是否应该在广告投放之外,继续或加大对 TikTok 电商相关活动的投入?
通过让这些影响变得可衡量、可视化,该功能可支持你更清晰地进行决策,包括预算分配、运营重点以及在 TikTok 上的长期投入规划。
如何使用外溢度量分析报告能力?
功能入口
使用路径:商家中心 > 数据分析 > 营销数据分析 > 促销 > 外溢度量


功能介绍
周度看板
在“外溢度量分析”中的
周度看板
标签页,可帮助你按周追踪由 TikTok 驱动的流量/交易表现(同时覆盖站内与站外)。
关键操作
- 选择周区间: 点击周筛选器中的日历图标(例如“2025年6月07日–2025年6月13日”)选择目标周。
注意: 周期按周日到周六计算。可查看所选周往前最多120天的历史数据。
选择数据来源: 通过“数据来源”下拉菜单选择你希望查看的数据源。默认展示站外 GMV 最高的数据源(例如本示例中的 “Shopify”)。
周报一次仅支持选择一个数据来源。若需要跨多个数据源查看数据,请使用支持多数据源选择的「自定义报表」能力。
周度看板明细
核心指标(Key Metrics):
站外 GMV(Off-site GMV): 在指定站外网站上产生的交易 GMV。该 GMV来自满足以下条件的用户:
在所选周期内,于指定站外网站完成购买;且
在该笔交易之前,曾点击或浏览过 TikTok 电商内容。
TTS GMV: 所选周期内 TikTok Shop 的总 GMV。
站外效应(Off-site Effect): 站外 GMV / TTS GMV。
趋势图(Trend Chart): 在“核心指标”中勾选你想观察的指标,即可在 8周窗口 内追踪其表现(包含目标周),用于识别目标周之前的趋势变化。


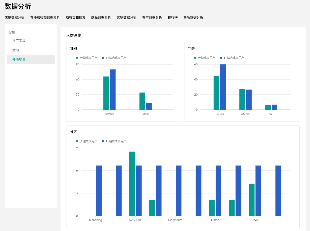
受众洞察模块位于趋势图下方,展示站外客户与 TTS(TikTok Shop)客户 的人口统计与行为偏好数据,帮助你更全面地理解受众画像。
- 性别分布(Gender Breakdown)
查看站外客户(青绿色柱)与 TTS 客户(蓝色柱)的性别占比(男/女/未知)。
- 年龄分布(Age Breakdown)
查看两类客户的年龄段分布(如 18–24、25–34 等),识别核心年龄人群。
- 地区分布(Region Breakdown)
按城市查看客户的地域分布情况。
- 消费层级(Consumption Tier)
查看两类客户在消费层级(高/中/低)上的分布,用于识别高价值人群。
- 是否关注店铺(Followed Shop or Not)
对比关注你店铺的客户与未关注客户的占比,用于评估品牌忠诚度差异。
- 最受欢迎内容(Top Favorite Content)
通过比例条查看两类客户最偏好的内容类别,辅助优化内容策略。
- 热门购买品类偏好(Top Purchase Category Preferences)
识别站外客户与 TTS 客户最受欢迎的商品品类,用于匹配备货与促销策略。


自定义报告
在“外溢度量分析”模块中,
自定义报告
标签页(位于“周度看板”旁)支持商家创建个性化报表,用于追踪由 TikTok 驱动的交易表现(覆盖站内 + 站外)。


关键操作
创建自定义报表: 点击右上角 Create report(创建报告),按需配置以下内容:
名称(Name): 输入报表自定义名称,便于后续识别与管理。
周期(Period): 通过日历选择器选择具体日期范围(开始日期–结束日期),聚焦你希望分析的时间段。
归因窗口(Attribution window): 选择窗口期(1天、7天、14天、30天),用于衡量用户在 TikTok 发生互动后,多长时间内产生的交易会被计入 TikTok 的贡献。
归因类型(Attribution type): 选择 曝光(Exposure) 或 点击(Click),用于定义以哪种 TikTok 互动行为作为交易归因依据。
数据来源(Data source): 选择一个或多个平台(如 Shopify)的交易数据纳入报表。支持多数据源;如需移除已选数据源,可点击对应项旁的“×”。
提交(Submit): 点击 Submit(提交) 以提交报告创建请求。


报表状态
提交报告创建请求后,报告状态会变为 Processing(处理中)。当报告可供查看时,状态将更新为 Completed(已完成)。如果由于处理问题导致报告创建失败,状态会显示为 Failed(失败) —— 请点击 Reload(刷新/重新加载),稍后再试。
注意: 报告生成可能需要一定时间,具体取决于你选择的统计周期、归因窗口以及涉及的数据来源数量。


查看报告详情
当报表准备就绪(状态为 Completed(已完成))后,在报表列表(Report list)中找到该报表,并在 Action(操作) 列点击 View(查看),即可打开报表详情(Report Details)页面。


自定义报告详情
报表基础信息(Core report metadata):包括报表名称、报表 ID、创建日期、所选周期、归因设置、数据来源等。
核心指标(Key Metrics):
外溢GMV(Off-site GMV): 指定站外网站上的交易 GMV,来自满足以下条件的用户:
在所选周期内,于指定站外网站完成购买;且
在该笔交易之前,曾点击或浏览过 TikTok 电商内容。
TTS GMV: 所选周期内 TikTok Shop 的总 GMV。
外溢表现(Off-site Effect): 站外 GMV / TTS GMV
直播外溢表现(LIVE off-site effect): 观看过可购物 LIVE 且在站外购买的客户所贡献的总 GMV ÷ 观看过可购物 LIVE 且在 TikTok Shop 购买的客户所贡献的总 GMV。
视频外溢表现(Video off-site effect): 观看过可购物视频且在站外购买的客户所贡献的总 GMV ÷ 观看过可购物视频且在 TikTok Shop 购买的客户所贡献的总 GMV。
商品卡外溢表现(Product card off-site effect): 浏览过商品卡且在站外购买的客户所贡献的总 GMV ÷ 浏览过商品卡且在 TikTok Shop 购买的客户所贡献的总 GMV。
趋势图(Trend Chart):在“核心指标”中勾选相应指标,即可按天查看其在所选周期内的表现趋势。
导出核心指标报表(Export Key Metrics Report):点击 Export(导出) 下载核心指标报表,用于离线分析。


受众洞察模块位于趋势图下方,展示站外客户与 TTS(TikTok Shop)客户 的人口统计与偏好数据,帮助你理解受众画像。
- 性别分布(Gender Breakdown)
查看站外客户(青绿色柱)与 TTS 客户(蓝色柱)的性别占比(男/女/未知)。
- 年龄分布(Age Breakdown)
查看两类客户的年龄段分布(如 18–24、25–34 等),识别核心年龄人群。
- 地区分布(Region Breakdown)
按城市查看客户的地域分布情况。
- 消费层级(Consumption Tier)
查看两类客户在消费层级(高/中/低)上的分布,用于识别高价值人群。
- 是否关注店铺(Followed Shop or Not)
对比关注你店铺的客户与未关注客户的占比,用于评估品牌忠诚度差异。
- 最受欢迎内容(Top Favorite Content)
通过比例条查看两类客户最偏好的内容类别,辅助优化内容策略。
- 热门购买品类偏好(Top Purchase Category Preferences)
识别站外客户与 TTS 客户最受欢迎的商品品类,用于匹配备货与促销策略。
- 导出受众洞察报表(Export Audience Insight Report)
点击 Export(导出) 下载受众洞察报表,用于离线分析。
外溢度量模块数据授权操作指南
外溢度量模块内分析使用的数据均来自您广告账户中的Pixel,如果您的页面为如下状态,暂时看不到任何数据,请确保你已经完成以下授权操作:


第一步:确认是否完成专属广告账户的关联,若暂未授权,请在店铺广告页面中完成广告账号的关联
操作路径:广告营销 >> 店铺广告 >> 账号


第二步:如果已关联但仍暂无数据,请确认Pixel是否已关联/安装至Ad account,若暂未在TTAM中完成Pixel的关联/安装,请根据下方路径进行操作,点击查看安装指引
操作路径:登录 TikTok 广告管理平台 >> 工具 >> 点击“事件管理工具”进入 TikTok 事件管理工具 >> 点击“关联数据来源” >> 选择“网站” >> 输入 URL >> 选择“合作伙伴集成”或“手动设置”作为关联方法。


💡 FAQ | 关于外溢度量,你可能还想了解:
Q:外溢度量能覆盖哪些站外的表现?
A:现阶段外溢度量自动化支持对商家 DTC/Shopify 独立站的站外外溢表现进行度量;当商家通过 Pixel 回传站外数据后,即可在外溢度量模块进行周度看板与自定义报告分析。除 DTC/Shopify 独立站外,如其他渠道商家能够提供购买数据相关信息,我们也可评估是否支持人工匹配(以实际数据可用性与匹配规则为准)。
Q:外溢度量功能是否全量商家可用?
A:是的,外溢度量自12月30日上线起已开放给全量商家使用。
Q:为什么打开外溢度量后提示“抱歉,您当前暂无可用的站外数据,因此外溢度量报告无法生成”?
A:出现该提示通常是因为当前没有可用的站外数据源。请商家根据帮助文档自查两项关键配置是否完成:① 是否已在 TTAM 绑定 Pixel;② 是否已在 TTS 商家中心授权并关联 GMV Max 账号。外溢度量数据按周度更新,完成以上绑定/授权后,通常在下一个周一北京时间约 18:00(美西时间约 02:00,UTC−8)即可在外溢度量模块看到报告生成。
Q:如果我的商家没有投放广告,可以使用外溢度量模块吗?
A:可以。外溢度量衡量的是您在 TikTok 的整体经营带来的站外增量,并不要求必须投放广告。只要您已完成 Pixel 数据回传,并在商家中心授权关联 GMV Max 账号,在有站外数据回传后即可使用外溢度量模块生成报告。







